ផ្ទាំងបញ្ជាគ្រប់គ្រងឆានែលការកក់បន្ទប់ (Dashboard)
ឈ្មោះអេក្រង់ (Screen Name) |
ផ្ទាំងបញ្ជា (Dashboard) |
បើកលីង (Open Link) |
Log in – Channel Manager – ជ្រើស icon Dashboard នៅ menu![]() |
សង្ខេប (Summary) |
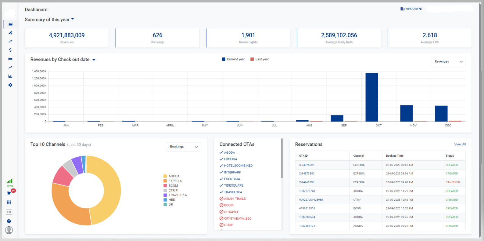
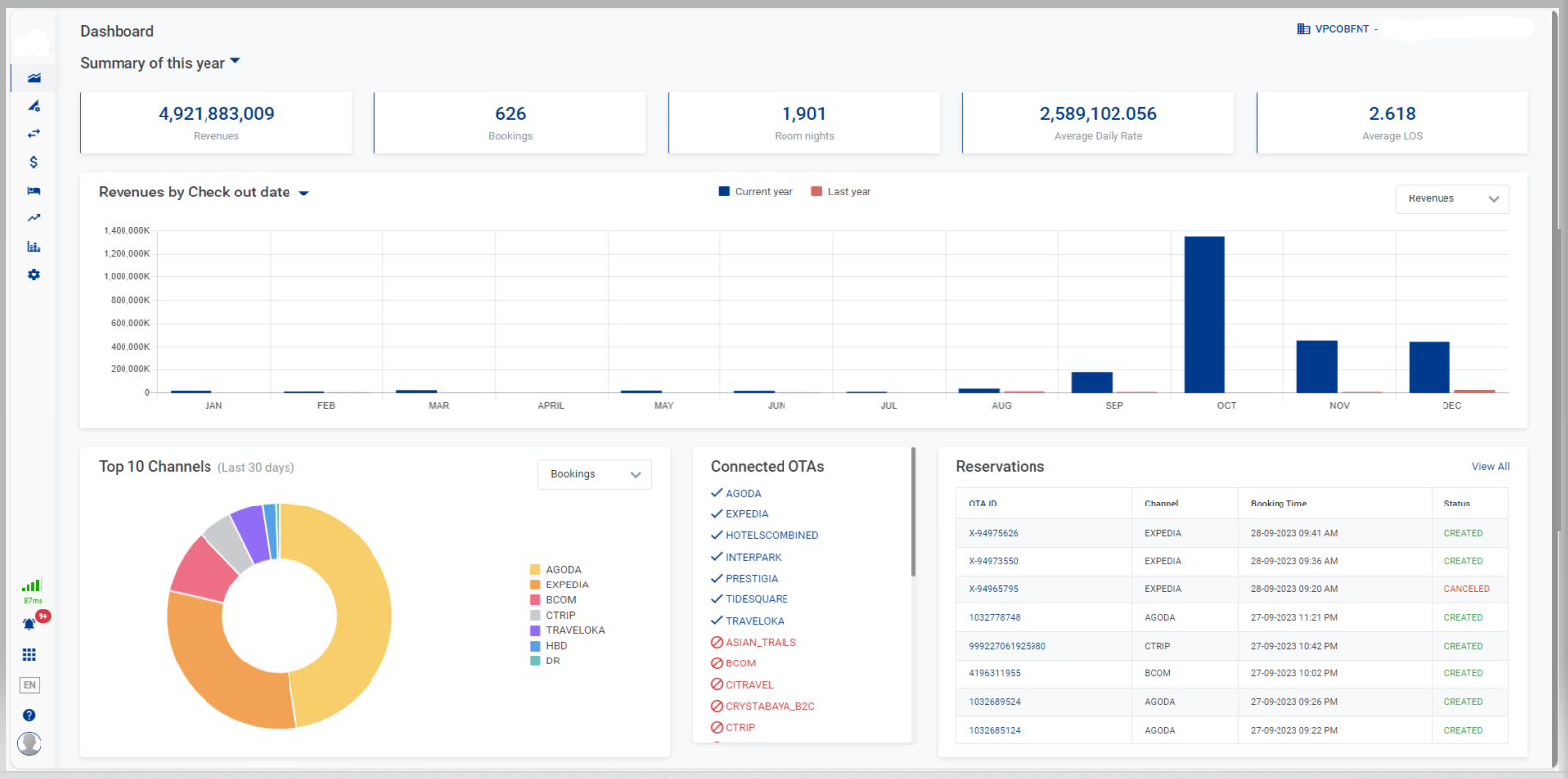
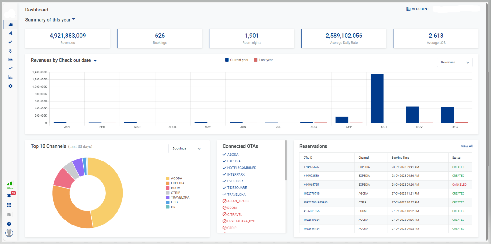
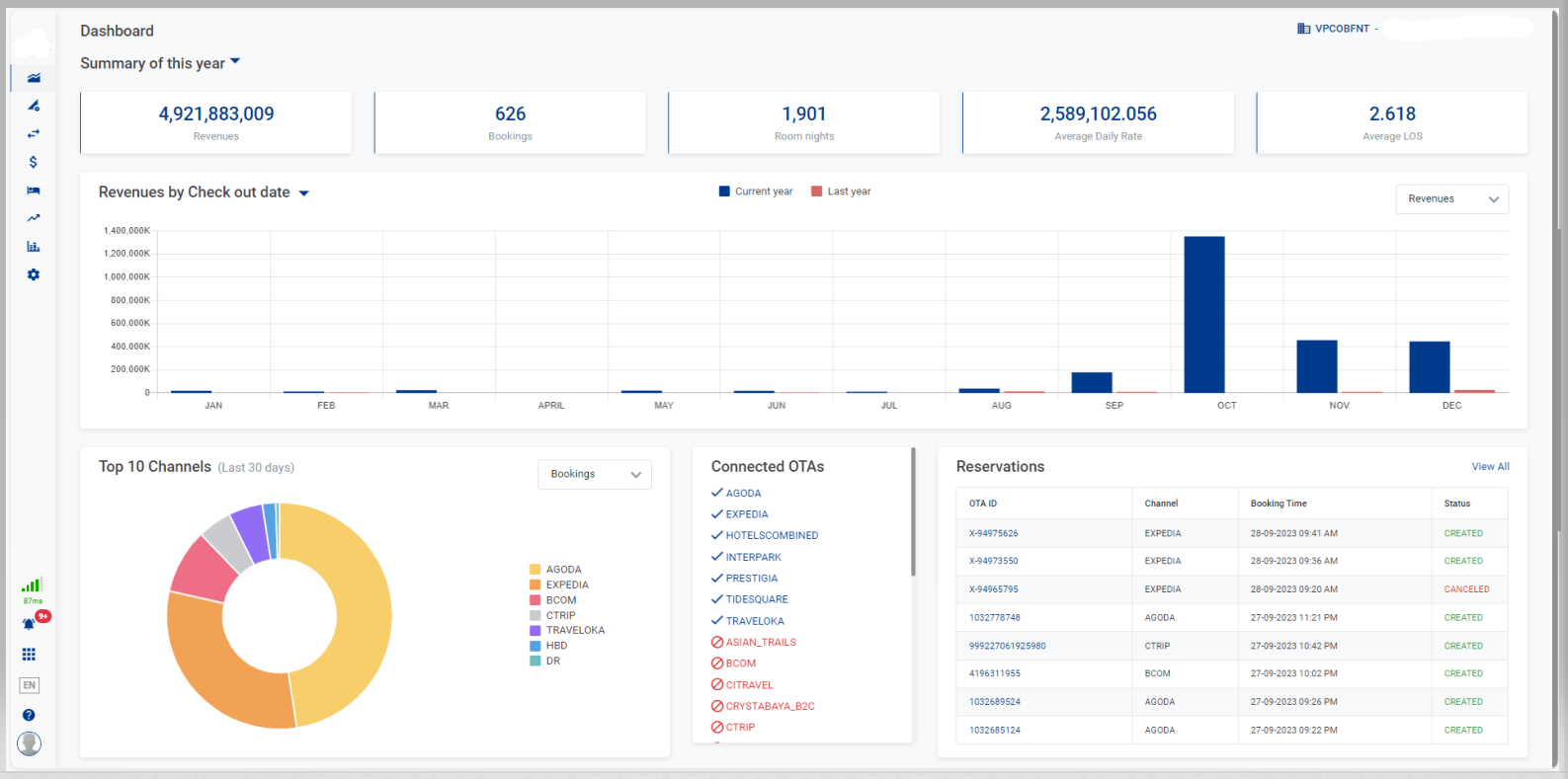
ផ្ទាំងជូនដំណឹងដែលមានស្ថិតិរហ័សអំពីប្រាក់ចំណូល និងចំនួននៃការកក់បន្ទប់នៃរាល់ឆានែលលក់បន្ទប់ |
អេក្រង់ (Screen) |
![]() |
ការពិពណ៌នា (Fields Description) |
Select Propertyជ្រើស property ចង់ឃើញពីបញ្ជីរាល់ property ដែលអ្នកប្រើប្រាស់ត្រូវបានអនុញ្ញាត [Summary] - ព័ត៌មានសង្ខេប
[Revenues/Bookings] - តារាងជួរឈរស្ថិតិនៃប្រាក់ចំណូល/ចំនួននៃការកក់បន្ទប់សម្រាប់ឆ្នាំបច្ចុប្បន្ន
[Top 10 Channels] - តារាងបង្ហាញ TOP 10 បណ្ដាញលក់បន្ទប់ក្នុងរយះពេល 30 ថ្ងៃ
![]() [Reservations] - ព័ត៌មានអំពីការកក់បន្ទប់ជ្រើស View All ដើម្បីរុករកទៅទំព័រ Reservations. សម្រាប់មុខងារលម្អិត សូមមើលនៅ Reservations. ![]() [Connected OTAs] - ព័ត៌មានអំពី OTA កំពុងភ្ជាប់បញ្ជីនៃ OTA កំពុងតភ្ជាប់ ឬផ្តាច់តភ្ជាប់ជាមួយ Property ![]() |
ចំណាំ (Remarks) |
N/A |






