Inventory (ស្តុកឥវ៉ាន់)
| ឈ្មោះអេក្រង់ (Screen Name) | 
|---|
| Inventory/រកមើលស្តុកឥវ៉ាន់ | 
| បើកលីង (Open Link) | 
| Log in – Front Office – Inventory | 
| សង្ខេប (Summary) | 
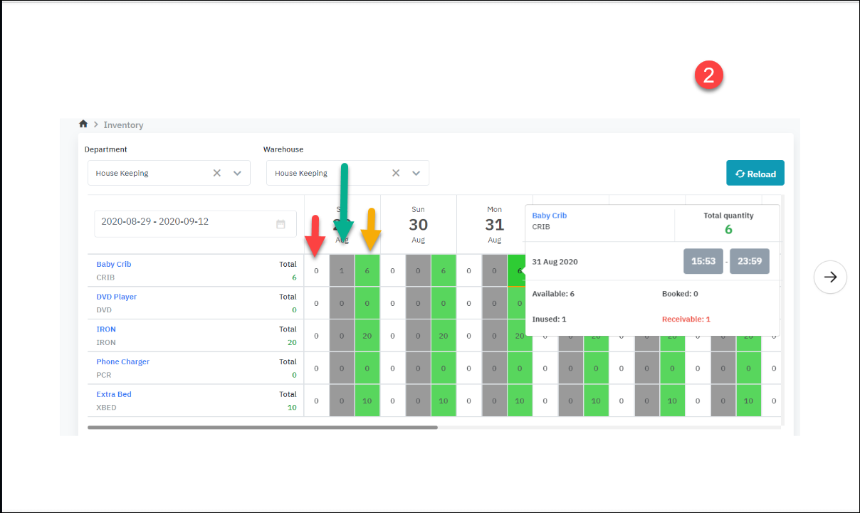
| អេក្រង់មុខងារអនុញ្ញាតឱ្យស្វែងរករហ័ស និងរកមើលស្តុកឥវាន់ដោយផ្អែកលើតម្រូវការប្រើប្រាស់របស់ភ្ញៀវ ងាយស្រួលគ្រប់គ្រងស្តុកសម្រាប់ការកក់បន្ទប់ | 
| អេក្រង់ (Screen) | 
|  | 
| ការពិពណ៌នា (Fields Description) | 
| 
 
 
 [ Deduct inventory] - យកទំនិញនៅក្នុងស្តុក  
 រូប 1 ត្រូវគ្នានឹងដំណាក់កាល Resa set up គ្រែទារក រូប 2 ត្រូវគ្នានឹងដំណាក់កាល Runner បានយកអង្រឺងចេញពីឃ្លាំន . ឧទាហរណ៍កំពុងមើល ចុចពណ៌ខៀវនៅថ្ងៃទី 31 នៅអំឡុងពេលថ្ងៃទី 29 មានបន្ទប់ 1 កំពុងប្រើគ្រែ។ => គួរតែថ្ងៃទី 29 ត្រូវសង, បន្តែដល់ឥឡូវមិនទាន់សង, មិនដឹងពេលណាបានសង បានជាថ្ងៃទី 31 ចំនួន Receivable (ពណ៌ក្រហម) ត្រូវបានបង្ហាញជា 1 ។ 
 o ព្រួញពណ៌បៃតង: លេខ “ 1” មានន័យថាមានគ្រែទារក 1 កំពុងប្រើប្រាស់ ( មិនមានក្នុងស្តុក) o ព្រួញពណ៌លឿង: លេខ “ 6” នេះមានន័យថានៅមានគ្រែទារកចំនួន 6 នៅក្នុងស្តុក | 
 
                                    




