Item Availability Overview - ទិដ្ឋភាពនៃបរិមាណសារពើភ័ណ្ឌ
ឈ្មោះអេក្រង់ (Screen Name) |
|---|
ទិដ្ឋភាពនៃបរិមាណសារពើភ័ណ្ឌ |
បើកលីង (Open Link) |
Log in – Inventory Management – Overview |
សង្ខេប (Summary) |
រចនាសម្រាប់ផ្នែក Front Office និង BackOffice ការគ្រប់គ្រងឃ្លាំង និងព័ត៌មានក្នុងឃ្លាំង, គ្រប់គ្រងអ្នកប្រើប្រាស់ និងផ្តល់ទិន្នន័យសម្រាប់ប្រតិបត្តិការ និងពិនិត្យរបាយការណ៍ |
កំណត់លក្ខខណ្ឌតម្រង |
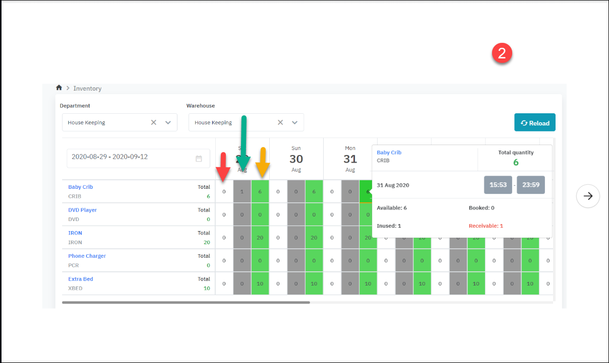
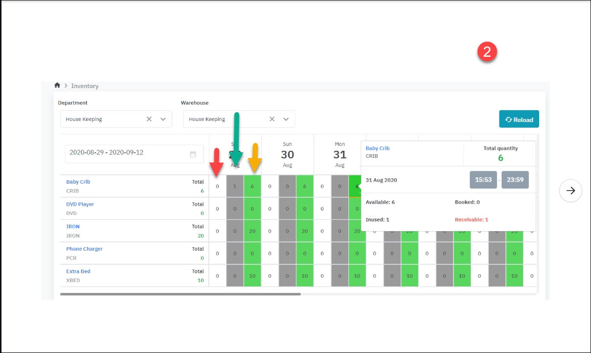
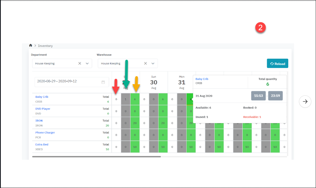
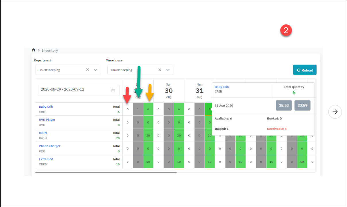
ប្រព័ន្ធអនុញ្ញាតឱ្យអ្នកប្រើប្រាស់មើលព័ត៌មានតាមឃ្លាំង និងត្រងឃ្លាំងតាម Department. Step 1: ជ្រើសរើសលក្ខខណ្ឌស្វែងរក • Department/ នាយកដ្ឋាន: ជាកាតព្វកិច្ច • ប្រព័ន្ធបង្ហាញលំនាំដើម Department ដំបូងនៅក្នុងបញ្ជី Department User មានសិទ្ធិមើល. • User អាចជ្រើសរើសបាន Department នៅក្នុងបញ្ជីដែលបានបង្ហាញ • Warehouse/ ឃ្លាំង: ជាកាតព្វកិច្ច • ប្រព័ន្ធបង្ហាញលំនាំដើម Department ដំបូងនៅក្នុងបញ្ជី Warehouse ជាកម្មសិទ្ធិ Department ទើបតែជ្រើសរើស • User អាចជ្រើសរើសបាន Warehouse នៅក្នុងបញ្ជីដែលបានបង្ហាញ • ចន្លោះកាលបរិច្ឆេទត្រូវបានបង្ហាញ: ជាកាតព្វកិច្ច • ប្រព័ន្ធកំណត់លំនាំដើមដើម្បីបង្ហាញជួរកាលបរិច្ឆេទពីកាលបរិច្ឆេទបច្ចុប្បន្នទៅ 14 ថ្ងៃបន្ទាប់. • User អាចកែប្រែចន្លោះថ្ងៃ. Step 2: ជ្រើសរើសលក្ខខណ្ឌតម្រង • No quantity/ ត្រងតាមផលិតផលមានបរិមាណ ឬគ្មាន • បើកការត្រង: បង្ហាញបញ្ជី item ដែលមានបរិមាណ >0 • បិទការត្រង: បង្ហាញបញ្ជីនៃ item ទាំងអស់ដែលមានស្ថានភាពសកម្មនៅក្នុងស្តុក • Refresh • ធ្វើព័ត៌មានឡើងវិញនៅក្នុងតារាងលទ្ធផល • ត្រងតាមផលិតផលជាក់លាក់ • បំពេញឈ្មោះ/ SKU ផលិតផលដើម្បីស្វែងរក Step 3: សង្កេតមើលព័ត៌មាននៅលើអេក្រង់ ![]() |
ការពិពណ៌នា (Fields Description) |
![]()
![]()
![]() Total ( គ្រប់ចំនួនដែលមាននៅក្នុងស្តុក) Available ( ទំនិញក្នុងស្តុក) = Total - InUsed Booked (ទិញទំនិញកក់មុន) Bookekable ( រួចរាល់ក្នុងការកក់កន្លែង) = Total - Booked - Inused + Receivable ( ឬ Bookable = available + receivable - booked) Inused (បានប្រើប្រាស់) Receivable (ត្រឡប់មកវិញ ) (តែងតែតូច ឬស្មើលេខ Inused)
[Deduct inventory] - យកទំនិញនៅក្នុងស្តុក ![]()
រូប 1 ត្រូវគ្នានឹងដំណាក់កាល Resa set up គ្រែទារក រូប 2 ត្រូវគ្នានឹងដំណាក់កាល Runner បានយកគ្រែចេញពីស្តុក ហើយប្រគល់ទៅស្តុកវិញ ឧទាហរណ៍ កំពុងមើលហើយចុចលើពណ៌បៃតងនៅថ្ងៃ 31, នៅអំឡុងពេលនៃថ្ងៃ 29 មាន 1 បន្ទប់កំពុងប្រើគ្រែ => គួរតែដល់ថ្ងៃបញ្ចប់ 29 ត្រូវឱ្យមកវិញ, បន្តែឥឡូវគាត់មិនទាន់់ឲ្យ មិនដឹងពេលណាបានឲ្យ, គួរថ្ងៃ 31 បរិមាណ Receivable (ពណ៌ក្រហម) វាបង្ហាញឡើងគឺ 1.
រាល់ករណីសង inventory ត្រឡប់មកស្តុក ពេលបានចូល inhouse:
![]() *ទាំងអស់ booking កំពុងនៅស្ថានភាព Reserved គឺអាចបាន Cancel inventory ដោយ click ចូល icon |
ចំណាំ : (ទំនាក់ទំនងរវាង Reservation status និង Transaction status ) |
![]() |










