Inventory (ตั้งค่างานสินค้าคงคลัง)
ชื่อหน้าจอ (Screen Name) |
|---|
Inventory/การค้นหาสินค้าคงคลัง |
เปิดลิ้งค์ (Open Link) |
Log in – Front Office – Inventory |
ภาพรวม (Summary) |
หน้าจอการทำงานช่วยให้ค้นหาและค้นหาสินค้าคงคลังได้อย่างรวดเร็วตามความต้องการของลูกค้า ควบคุมสินค้าคงคลังสำหรับการจองได้อย่างสะดวก |
หน้าจอ (Screen) |
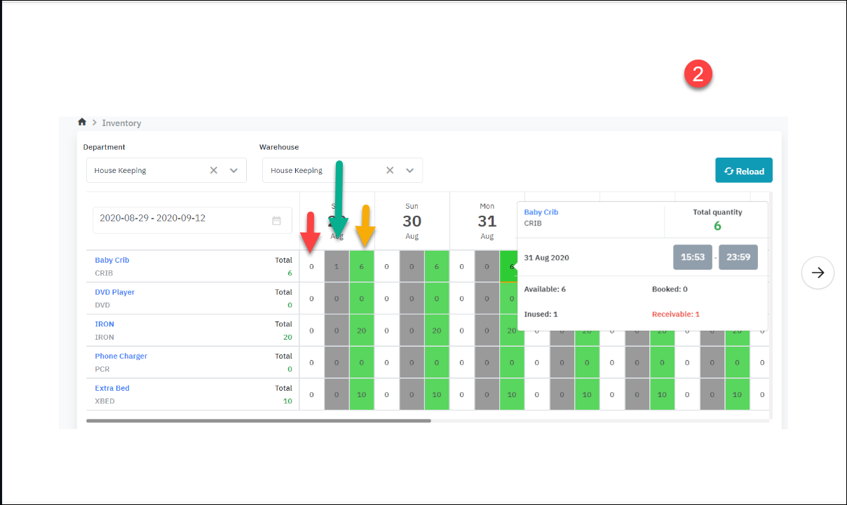
![]() |
คำอธิบายฟิลด์ (Fields Description) |
[ Deduct inventory] - รับสินค้าในโกดัง ![]()
รูปที่ 1 สอดคล้องกับขั้นตอนที่ Resa ติดตั้งเปลของทารก รูปที่ 2 สอดคล้องกับขั้นตอนที่ Runner นำเปลออกจากโกดังและส่งคืนที่โกดัง . เช่น คลิกสีเขียววันที่ 31 วันที่ 29 มีห้องแบบมีเตียง => ควรจะจ่ายวันที่ 29 แต่ตอนนี้ยังไม่จ่ายเลยไม่รู้ว่าจะจ่ายวันไหน ดังนั้น วันที่ 31 จึงเป็นวันที่ หมายเลข จำนวนเงินที่รับได้ (สีแดง) ที่แสดงคือ 1
o ลูกศรสีเขียว: ตัวเลข “1” หมายถึง มีเปลเด็ก 1 เปลที่ใช้งานอยู่ (ไม่มีในสต็อก) o ลูกศรสีเหลือง:ตัวเลข “6” หมายความว่า มีเปลเด็กจำนวน 6 เตียงในสต๊อก |







