Item Availability Overview - ภาพรวมจำนวนสินค้าคงคลัง
ชื่อหน้าจอ (Screen Name) |
|---|
ภาพรวมของปริมาณสินค้าคงคลัง |
เปิดลิ้งค์ (Open Link) |
Log in – Inventory Management – Overview |
ภาพรวม (Summary) |
ออกแบบมาสำหรับแผนก FrontOffice และ BackOffice เพื่อจัดการข้อมูลคลังสินค้าและคลังสินค้า จัดการผู้ใช้ และให้ข้อมูลสำหรับการดำเนินงานและการรายงาน. |
ตั้งค่าเงื่อนไขตัวกรอง |
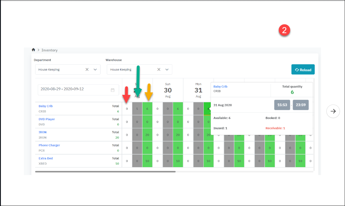
ระบบให้ผู้ใช้สามารถดูข้อมูลตามคลังสินค้าและกรองคลังสินค้าตามแผนกได้. Step 1: เลือกเงื่อนไขการค้นหา • Department/ หน่วยงาน: บังคับ • ระบบจะแสดงแผนกแรกตามค่าเริ่มต้นในรายชื่อ ผู้ใช้แผนกที่มีสิทธิ์ดู. • ผู้ใช้สามารถเลือกแผนกในรายการที่แสดงได้ • Warehouse/ คลังสินค้า: บังคับ • ระบบจะตั้งค่าเริ่มต้นให้แสดงแผนกแรกในรายการคลังสินค้าที่เป็นของแผนกที่เลือกใหม่. • ผู้ใช้สามารถเลือกคลังสินค้าในรายการที่แสดงได้ • ช่วงวันที่แสดง: บังคับ • ระบบจะตั้งค่าเริ่มต้นให้แสดงช่วงวันที่จากวันที่ปัจจุบันไปจนถึง 14 วันถัดไป. • ผู้ใช้สามารถเปลี่ยนช่วงวันที่ได้. Step 2: เลือกเงื่อนไขตัวกรอง • No quantity/ กรองตามสินค้าที่มีหรือไม่มีจำนวน • เปิดการกรอง: แสดงรายการสินค้าที่มีจำนวน > 0 • ปิดตัวกรอง: แสดงรายการสินค้าทั้งหมดที่มีสถานะใช้งานอยู่ในสินค้าคงคลัง • Refresh • รีเฟรชข้อมูลในตารางผลลัพธ์ • กรองตามผลิตภัณฑ์เฉพาะ • กรอกชื่อผลิตภัณฑ์/SKU เพื่อค้นหา Step 3: สังเกตข้อมูลบนหน้าจอ ![]() |
คำอธิบายฟิลด์ (Fields Description) |
![]()
![]()
![]() Total ( ปริมาณทั้งหมดมีอยู่ในสต็อก) Available ( สินค้าคงคลัง) = Total - InUsed Booked (สั่งล่วงหน้า) Bookekable ( ว่างสำหรับการจอง) = Total - Booked - Inused + Receivable ( หรือ Bookable = available + receivable - booked) Inused (ใช้แล้ว) Receivable (เรียกคืน ) (เล็กเสมอหรือเท่ากับ Inused)
[Deduct inventory] - นำสินค้าคงคลัง ![]()
ภาพที่ 1 สอดคล้องกับขั้นตอนที่ Resa ติดตั้งเปลเด็ก รูปที่ 2 สอดคล้องกับขั้นตอนที่ runer นำเปลออกจากโกดังและส่งคืนที่โกดัง เช่นคลิกสีเขียววันที่ 31 วันที่ 29 มีห้องแบบมีเตียง => ควรจะจ่ายสิ้นวันที่ 29 แต่ตอนนี้ยังไม่จ่ายเลยไม่รู้ว่าจะจ่ายเมื่อไรเลย วันที่ 31 จำนวนลูกหนี้ (สีแดง) ที่แสดงคือ 1.
กรณีคืนสินค้าเข้าคลังสินค้า เมื่อเข้า inhouse:
![]() **การจองทั้งหมดในสถานะจองแล้วสามารถยกเลิกสินค้าคงคลังได้โดยคลิกที่ไอคอน v |
หมายเหตุ: (ความสัมพันธ์ระหว่างสถานะการจองและสถานะธุรกรรม) |
![]() |










