Skip to main content
Skip table of contents

[VCR] Tổng quan báo cáo (Dashboard)

Tên màn hình (Screen Name)

Tổng quan báo cáo (Dashboard Report)

Đường dẫn (Open Link)

Đăng nhập – Quản lý báo cáo – Tổng quan báo cáo

Tổng quan (Summary)

Báo cáo thể hiện kết quả công việc của toàn bộ các cơ sở

Màn hình (Screen)

image-20250323-152313.png
image-20250323-152341.png

Trường thông tin (Fields Description)

I. Các điều kiện lọc và tìm kiếm báo cáo công việc

image-20250323-152443.png
image-20250323-152501.png
  • Bước 1: Chọn báo cáo: Tìm theo kết quả công việc BQL hoặc kết quả công việc GĐV

  • Bước 2: Chọn Cơ sở/Vùng: Chọn tên cơ sở/vùng cần tìm kiếm

  • Bước 3: Xem: nhấn nút xem để xem chi tiết báo cáo công việc

  • Bước 4: Khi lọc báo cáo Kết quả công việc (GĐV) nếu chọn nhiều vùng thì có thể lọc thêm Thương hiệu (Vincom+, Vincom Plaza, Vincom Mega Mall), Cơ sở (có thể chọn 1 hoặc nhiều cơ sở), Vùng (có thể chọn 1 hoặc nhiều vùng) rồi nhấn chọn thêm bộ lọc

    image-20250323-154618.png

  • Bước 5: Chọn ngày đến hạn: hệ thống đang mặc định lọc theo “Tháng này”, nếu user cần chọn theo thời gian khác thì nhấn xóa “tháng này” rồi chọn ngày cụ thể. Hệ thống có thể lọc theo ngày Hôm nay, Hôm qua, Tuần trước, 7 ngày qua, 30 ngày trước, Tháng trước, 3 tháng trước, 12 tháng qua, Ngày cụ thể, Ngày tương đối, Loại trừ

    image-20250323-154002.png

II. Số liệu Báo cáo kết quả công việc

image-20250323-154935.png

1. Tổng quan về báo cáo

Báo cáo này cung cấp thông tin về kết quả xử lý công việc, giúp người dùng theo dõi tình trạng hoàn thành của các nhiệm vụ theo nhiều tiêu chí khác nhau.

2. Các chỉ số chính trong báo cáo

  • Tổng công việc: Tổng số công việc được giao.

  • Hoàn thành đúng hạn: Số lượng và tỷ lệ phần trăm công việc đã hoàn thành đúng thời gian quy định.

  • Hoàn thành chậm hạn: Số lượng và tỷ lệ công việc hoàn thành nhưng trễ thời hạn.

  • Chưa hoàn thành chậm hạn: Số lượng công việc chưa hoàn thành nhưng vẫn trong thời hạn.

  • Chưa hoàn thành trong hạn: Số lượng công việc chưa hoàn thành và đã quá hạn.

  • Hoàn thành chờ đóng: Công việc đã hoàn thành nhưng đang trong trạng thái chờ đóng.

  • Hủy: Số lượng công việc đã bị hủy.

3. Kết quả công việc theo loại công việc

Phần này phân loại công việc theo nhóm:

  • Bảo trì

  • Vận hành

  • Phát sinh

Mỗi loại công việc sẽ có các chỉ số:

  • Hoàn thành: Số lượng công việc đã hoàn thành.

  • Chưa hoàn thành: Số lượng công việc chưa hoàn thành.

  • Hoàn thành chờ đóng: Công việc hoàn thành nhưng chưa chính thức đóng.

  • Hủy: Công việc đã bị hủy bỏ.

4. Cách đọc báo cáo và áp dụng thực tế

  • Nếu tỷ lệ hoàn thành đúng hạn thấp, cần kiểm tra nguyên nhân trễ hạn và cải thiện quy trình.

  • Nếu số lượng công việc chưa hoàn thành cao, cần ưu tiên xử lý các nhiệm vụ quan trọng.

  • Theo dõi các công việc bị hủy để xác định nguyên nhân và tối ưu quy trình làm việc.

  • Kiểm tra từng loại công việc để đánh giá hiệu suất từng bộ phận.

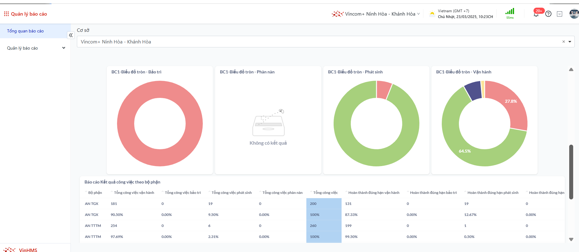
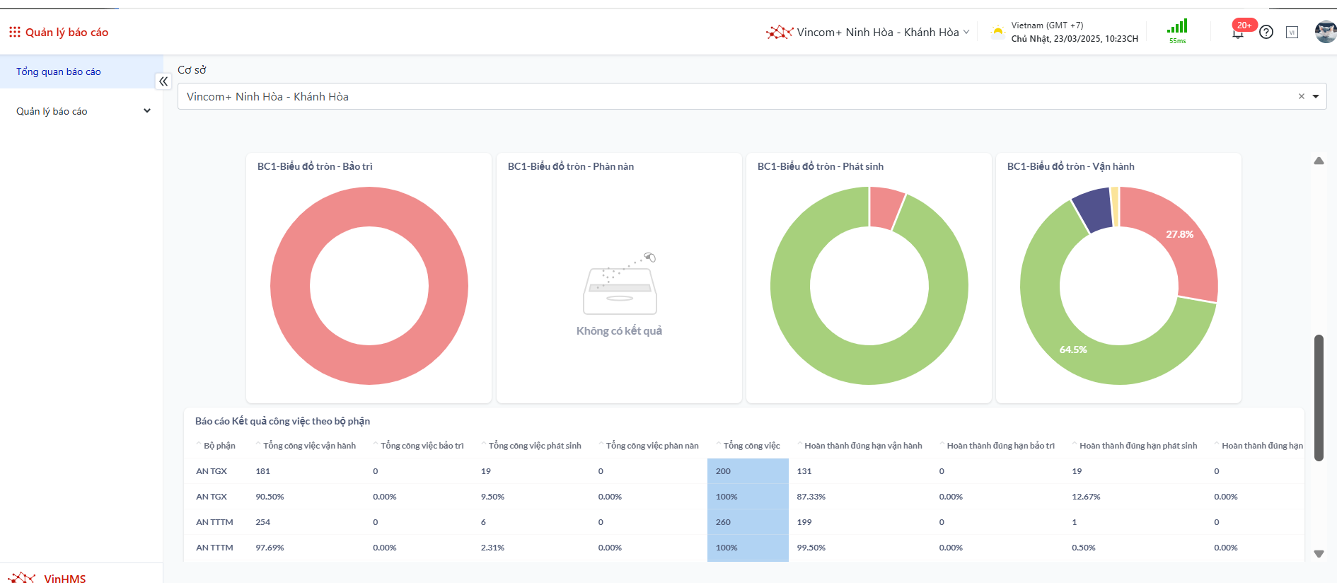
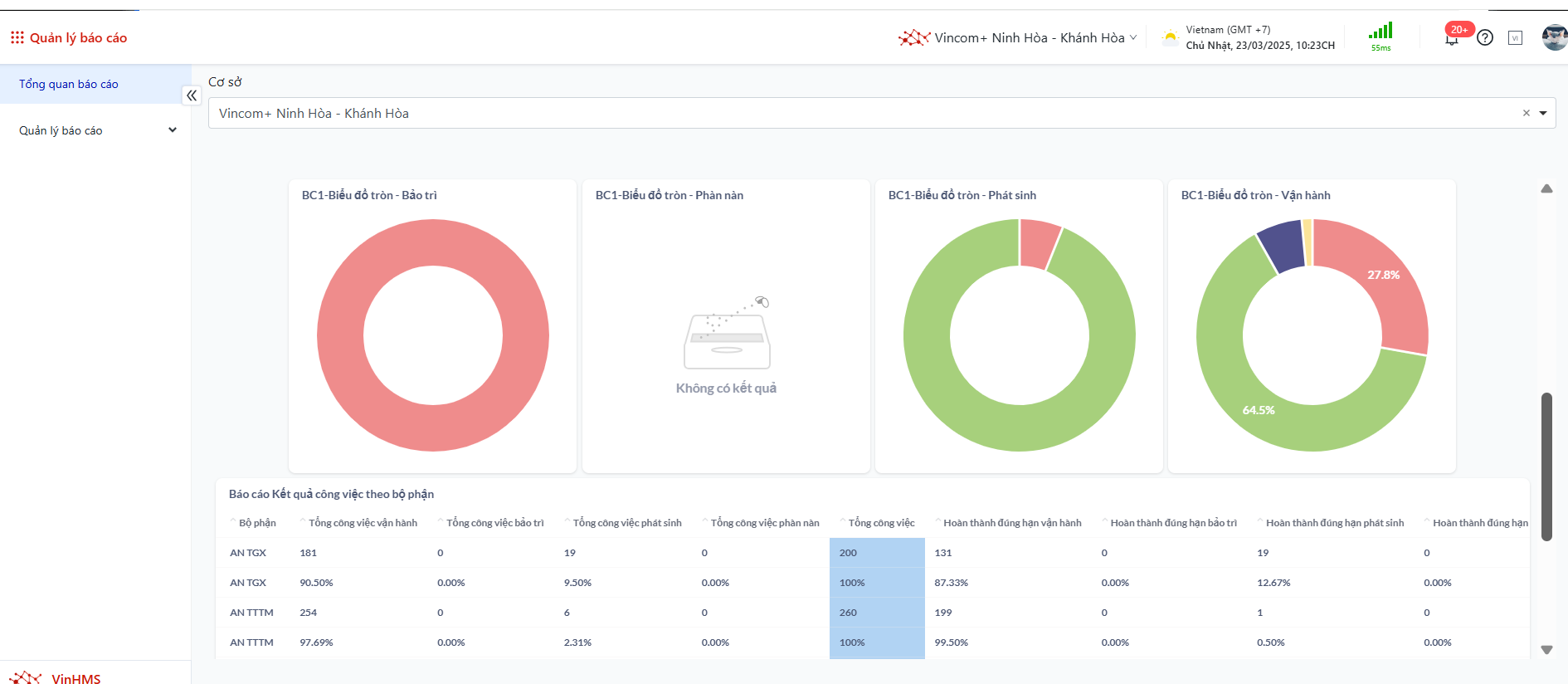
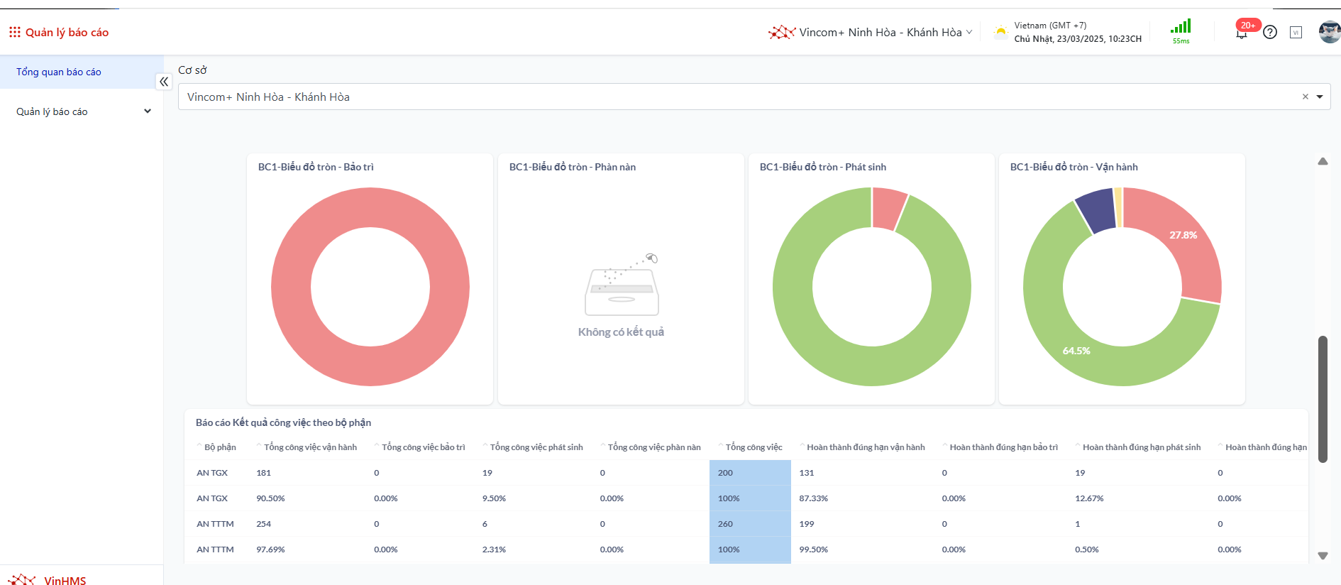
III. Biểu đồ báo cáo kết quả công việc

image-20250323-155924.png

1. Tổng quan về biểu đồ báo cáo

  • Các biểu đồ hình tròn trong báo cáo thể hiện tỷ lệ phần trăm của các nhóm công việc theo từng danh mục (Bảo trì, Phàn nàn, Phát sinh, Vận hành).

  • Mỗi màu sắc đại diện cho một trạng thái công việc khác nhau, giúp người xem nhanh chóng đánh giá kết quả thực hiện.

2. Ý nghĩa các màu sắc trong biểu đồ

  • Màu xanh lá cây: Công việc đã hoàn thành.

  • Màu đỏ: Công việc chưa hoàn thành.

  • Màu vàng: Công việc đã hoàn thành nhưng đang chờ đóng.

  • Màu xanh dương hoặc tím: Công việc đã bị hủy.

3. Cách sử dụng biểu đồ báo cáo

  • Di chuột vào từng phần của biểu đồ để hiển thị chi tiết số liệu của từng trạng thái công việc.

  • Hệ thống sẽ hiển thị một bảng số liệu nhỏ với các thông tin:

    • Tỷ lệ phần trăm của từng trạng thái công việc.

    • Số lượng công việc tương ứng.

    • Tổng số công việc trong nhóm.

  • Biểu đồ giúp dễ dàng so sánh tình trạng công việc giữa các nhóm khác nhau như Bảo trì, Phàn nàn, Phát sinh, Vận hành.

4. Ứng dụng thực tế từ biểu đồ

  • Phát hiện nhanh nhóm công việc có tỷ lệ hoàn thành thấp để đưa ra giải pháp cải thiện.

  • Đánh giá hiệu suất công việc theo từng nhóm để phân bổ nguồn lực hợp lý.

  • Theo dõi xu hướng công việc bị trì hoãn hoặc hủy bỏ để điều chỉnh quy trình làm việc hiệu quả hơn.

III. Xem và tải Báo cáo kết quả công việc theo bộ phận/BQL

image-20250323-160147.png
image-20250323-160816.png

1. Cách xem báo cáo

  • Báo cáo hiển thị dưới dạng bảng với các thông tin chi tiết về công việc theo từng bộ phận/BQL.

  • Mỗi cột trong bảng báo cáo thể hiện các thông tin như:

    • Tổng số công việc theo từng bộ phận/BQL.

    • Tỷ lệ hoàn thành đúng hạn.

    • Số lượng công việc bảo trì, phát sinh, phàn nàn, vận hành.

    • Tình trạng công việc (hoàn thành, chưa hoàn thành, hủy bỏ…).

  • Bạn có thể cuộn chuột để xem đầy đủ dữ liệu nếu bảng có nhiều dòng.

2. Cách tải xuống báo cáo

  1. Nhấn vào biểu tượng dấu ba chấm (···) ở góc trên bên phải bảng báo cáo.

  2. Một danh sách các tùy chọn tải xuống sẽ xuất hiện.

  3. Chọn định dạng file bạn muốn tải xuống:

    • CSV (.csv): Phù hợp để mở trong Excel, Google Sheets hoặc xử lý dữ liệu.

    • Excel (.xlsx): Dành cho người dùng Excel muốn giữ nguyên định dạng bảng.

    • JSON (.json): Phù hợp cho các lập trình viên và hệ thống phân tích dữ liệu.

  4. Sau khi chọn định dạng, file sẽ tự động được tải xuống thiết bị của bạn.

    image-20250323-172847.png

3. Ứng dụng thực tế của việc tải báo cáo

  • Phân tích dữ liệu trong Excel hoặc phần mềm khác để đánh giá hiệu suất công việc.

  • Chia sẻ báo cáo với đồng nghiệp hoặc cấp trên dưới dạng file dễ đọc.

Lưu ý (Remarks)

N/A

JavaScript errors detected

Please note, these errors can depend on your browser setup.

If this problem persists, please contact our support.