แดชบอร์ดช่องทางการจัดการการจอง (Dashboard)
ชื่อหน้าจอ (Screen Name) |
แผงควบคุม (Dashboard) |
เปิดลิ้งค์ (Open Link) |
Log in – Channel Manager – เลือกไอคอน Dashboard ในเมนู![]() |
ภาพรวม (Summary) |
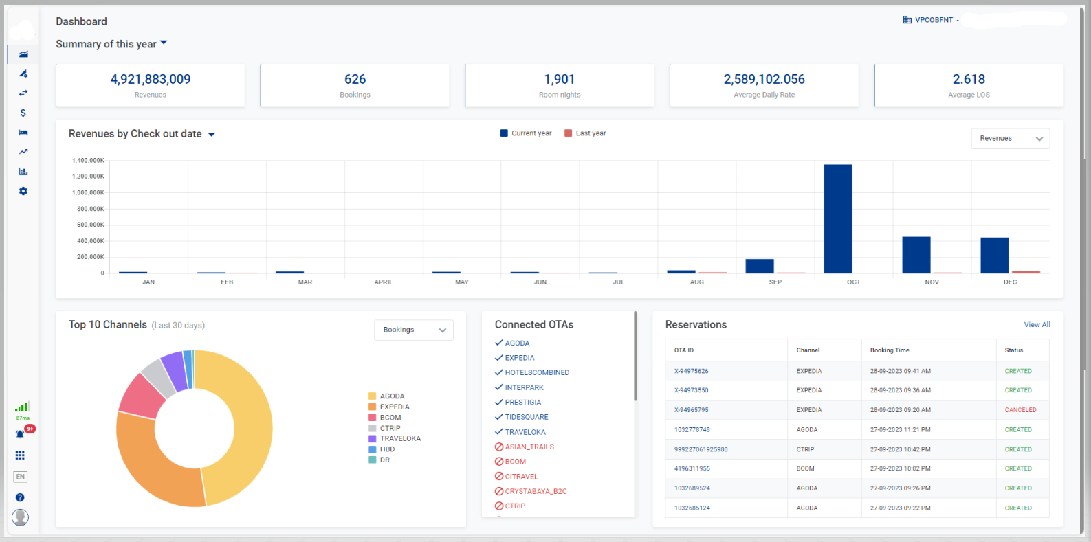
ป้ายประกาศพร้อมสถิติรายได้และจำนวนการจองช่องทางการขายห้องพักอย่างรวดเร็ว |
หน้าจอ (Screen) |
![]() |
คำอธิบายฟิลด์ (Fields Description) |
Select Propertyเลือกคุณสมบัติที่คุณต้องการดูจากรายการคุณสมบัติที่ผู้ใช้ได้รับอนุญาต [Summary] - ข้อมูลโดยย่อ
[Revenues/Bookings] - แผนภูมิแบบคอลัมน์สถิติของรายได้/จำนวนการจองสำหรับปีปัจจุบัน
[Top 10 Channels] - แผนภูมิวงกลมแสดงช่อง 10 อันดับแรกที่ขายห้องได้ใน 30 วัน
![]() [Reservations] - ข้อมูลเกี่ยวกับการจองเลือกดูทั้งหมดเพื่อไปที่หน้าการจอง สำหรับฟังก์ชันโดยละเอียด โปรดดูที่ Reservations. ![]() [Connected OTAs] - ข้อมูลเกี่ยวกับ OTA ที่เชื่อมต่อรายชื่อ OTA ที่เชื่อมต่อหรือตัดการเชื่อมต่อจากสถานที่ ![]() |
หมายเหตุ (Remarks) |
N/A |






