Inventory (Hàng tồn kho)
Tên màn hình (Screen Name) |
|---|
Inventory/Tra cứu hàng tồn kho |
Đường dẫn (Open Link) |
Log in – Front Office – Inventory |
Tổng quan (Summary) |
Màn hình chức năng cho phép tìm kiếm nhanh, tra cứu các hàng trong kho căn cứ trên nhu cầu sử dụng của khách, thuận tiện kiểm soát hàng tồn kho cho đặt phòng |
Màn hình (Screen) |
![]() |
Trường thông tin (Fields Description) |
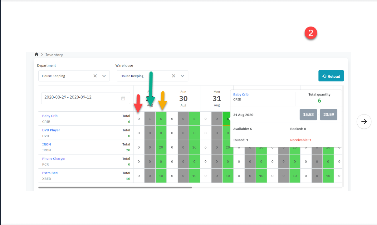
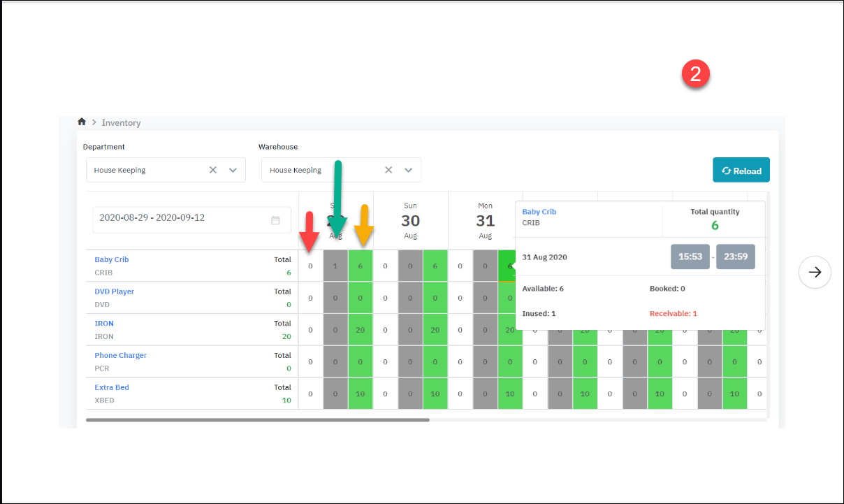
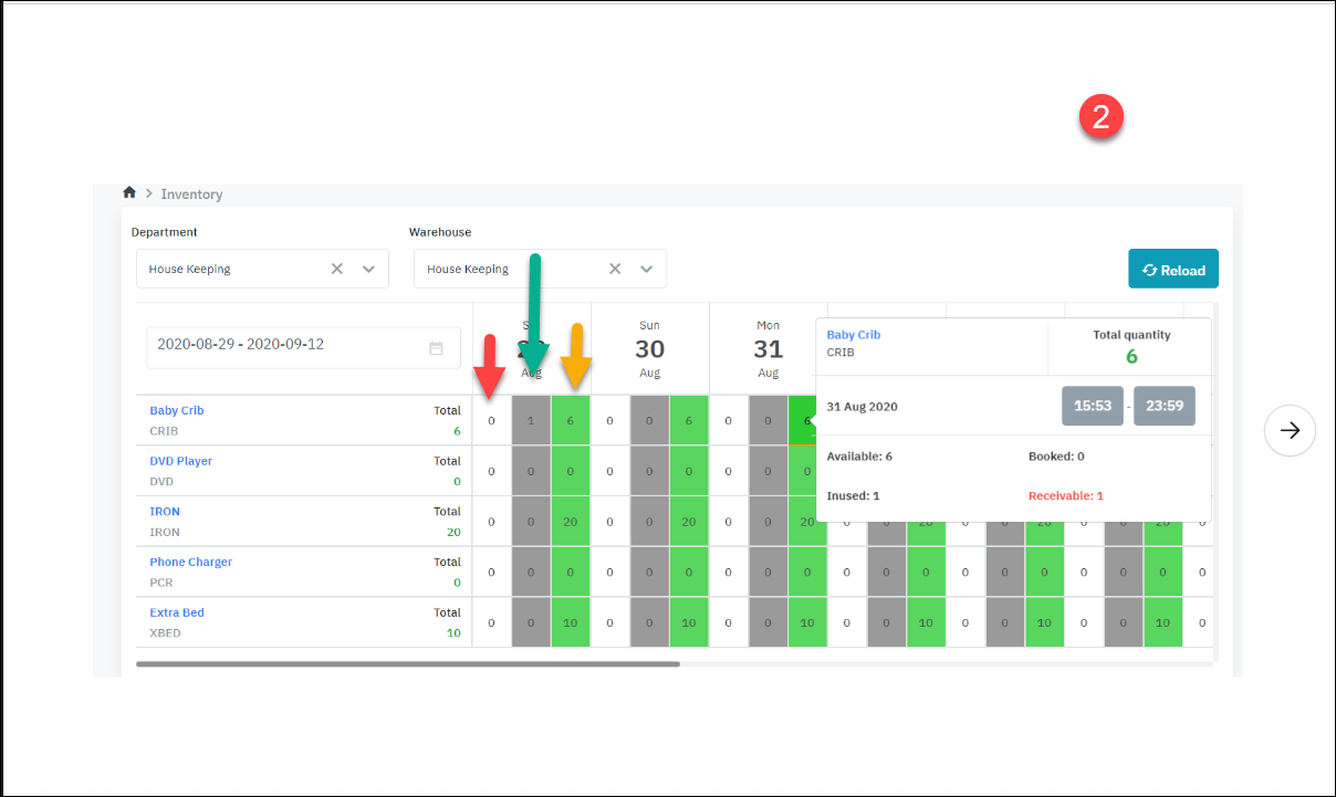
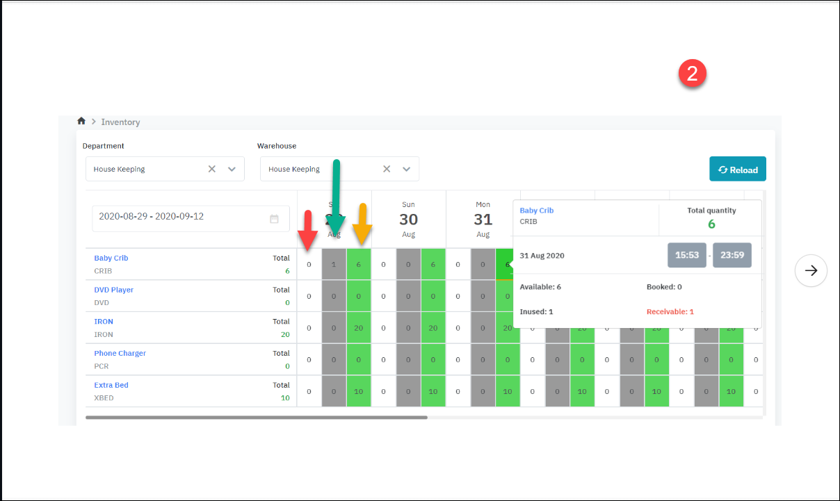
[ Deduct inventory] - Lấy hàng trong kho ![]()
Hình 1 ứng với giai đoạn Resa set up nôi em bé Hình 2 ứng với giai đoạn Runner đã lấy nôi ra khỏi kho và trả về lại kho . Ví dụ đang xem là bấm màu xanh ở ngày 31, ở thời điểm ngày 29 có 1 phòng đang xài giường => đáng lẻ tới ngày 29 phải trả, mà bây giờ họ chưa trả, không biết bao giờ trả, nên ngày 31 số lượng Receivable (màu đỏ) nó hiển thị lên là 1.
o Mũi tên xanh: số “ 1” mang ý nghĩa là có 1 nôi em bé đang được sử dụng ( đang không có trong kho) o Mũi tên vàng: số “ 6” mang ý nghĩa là có 6 nôi em bé còn đang nằm trong kho |







