Item Availability Overview - Tổng quan số lượng hàng tồn
Tên màn hình (Screen Name) |
|---|
Tổng quan số lượng hàng tồn |
Đường dẫn (Open Link) |
Log in – Inventory Management – Overview |
Tổng quan (Summary) |
Được thiết kế cho bộ phận FrontOffice và BackOffice quản trị kho và các thông tin trong kho, quản lý người dùng và cung cấp số liệu cho vận hành và đối soát báo cáo. |
Thiết lập điều kiện lọc |
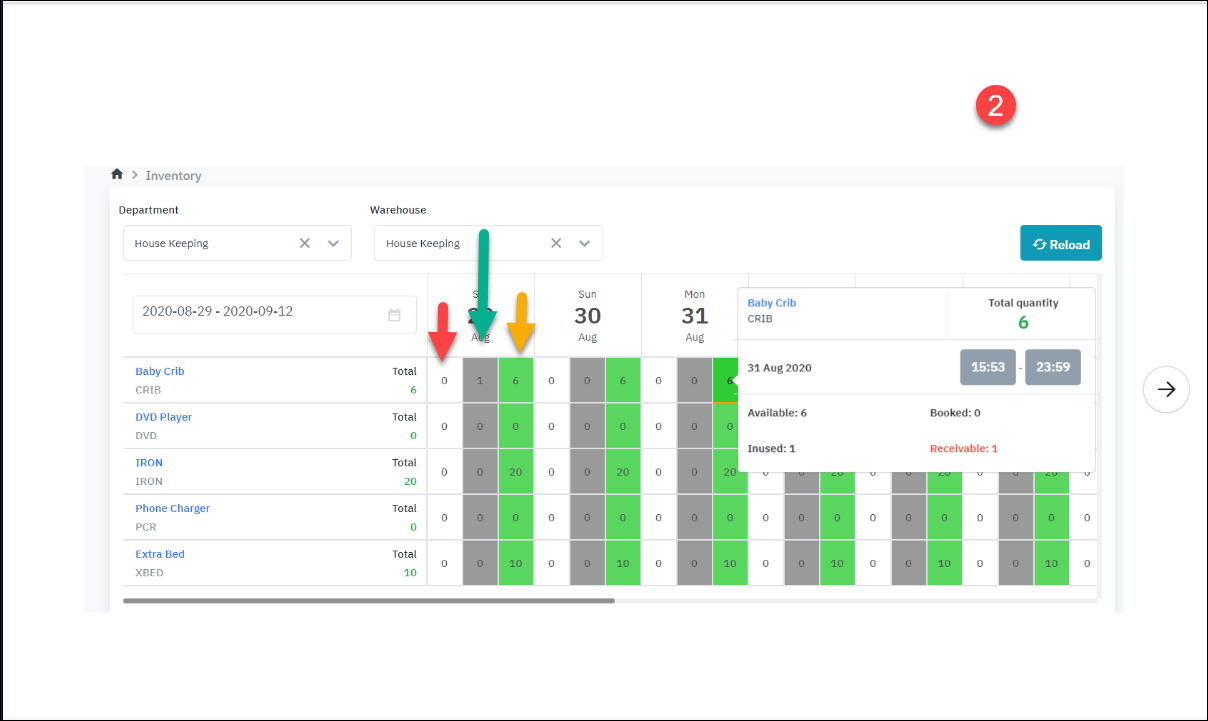
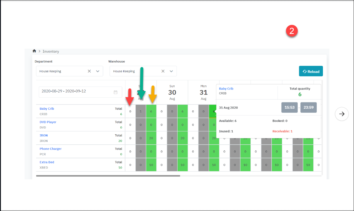
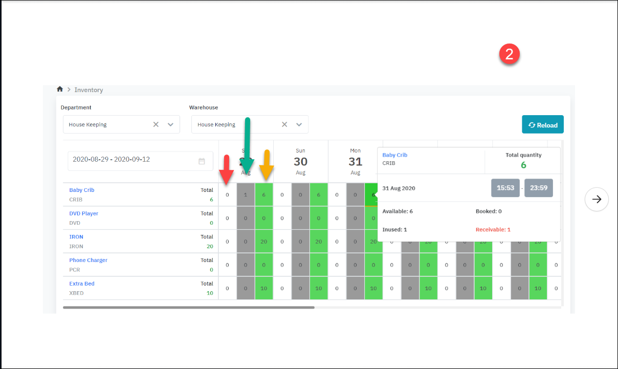
Hệ thống cho phép người dùng xem thông tin theo kho, lọc kho theo phòng ban. Step 1: Chọn điều kiện tìm kiếm • Department/ Phòng ban: Bắt buộc • Hệ thống hiển thị mặc định Department đầu tiên trong danh sách các Department User có quyền xem. • User có thể chọn Department trong danh sách hiển thị • Warehouse/ Kho: Bắt buộc • Hệ thống hiển thị mặc định Department đầu tiên trong danh sách các Warehouse thuộc Department vừa chọn. • User có thể chọn Warehouse trong danh sách hiển thị • Khoảng ngày hiển thị: Bắt buộc • Hệ thống hiển thị mặc định khoảng ngày từ ngày hiện tại tới 14 ngày tiếp theo. • User có thể thay đổi khoảng ngày. Step 2: Chọn điều kiện lọc • No quantity/ Lọc theo sản phẩm có số lượng hoặc không • Bật lọc: Hiển thị danh sách các item có số lượng >0 • Tắt lọc: Hiển thị danh sách toàn bộ các item có trạng thái Hoạt động trong kho • Refresh • Làm mới lại thông tin trong bảng kết quả • Lọc theo sản phẩm cố định • Điền tên/ SKU sản phẩm để tìm kiếm Step 3: Quan sát thông tin trên màn hình ![]() |
Các trường thông tin (Fields Description) |
![]()
![]()
![]() Total ( Tất cả số lượng có trong kho) Available ( Hàng trong kho) = Total - InUsed Booked (Hàng đặt trước) Bookekable ( Sẵn sàng để đặt chỗ) = Total - Booked - Inused + Receivable ( Hoặc Bookable = available + receivable - booked) Inused (Đã sử dụng) Receivable (Thu về ) (luôn nhỏ hoặc bằng số Inused)
[Deduct inventory] - Lấy hàng trong kho ![]()
Hình 1 ứng với giai đoạn Resa set up nôi em bé Hình 2 ứng với giai đoạn Runner đã lấy nôi ra khỏi kho và trả về lại kho Ví dụ đang xem là bấm màu xanh ở ngày 31, ở thời điểm ngày 29 có 1 phòng đang xài giường => đáng lẽ tới hết ngày 29 phải trả, mà bây giờ họ chưa trả, không biết bao giờ trả, nên ngày 31 số lượng Receivable (màu đỏ) nó hiển thị lên là 1.
Các trường hợp trả inventory về kho Khi đã vào inhouse:
![]() *Tất cả booking đang ở trang thái Reserved đều có thể Cancel inventory bằng cách click vào icon v |
Lưu ý : (Mối liên hệ giữa Researvation status và Transaction status ) |
![]() |










