[Eng] Channel Manager Dashboard
Screen Name |
Dashboard |
Open Link |
Log in – Channel Manager – Dashboard |
Summary |
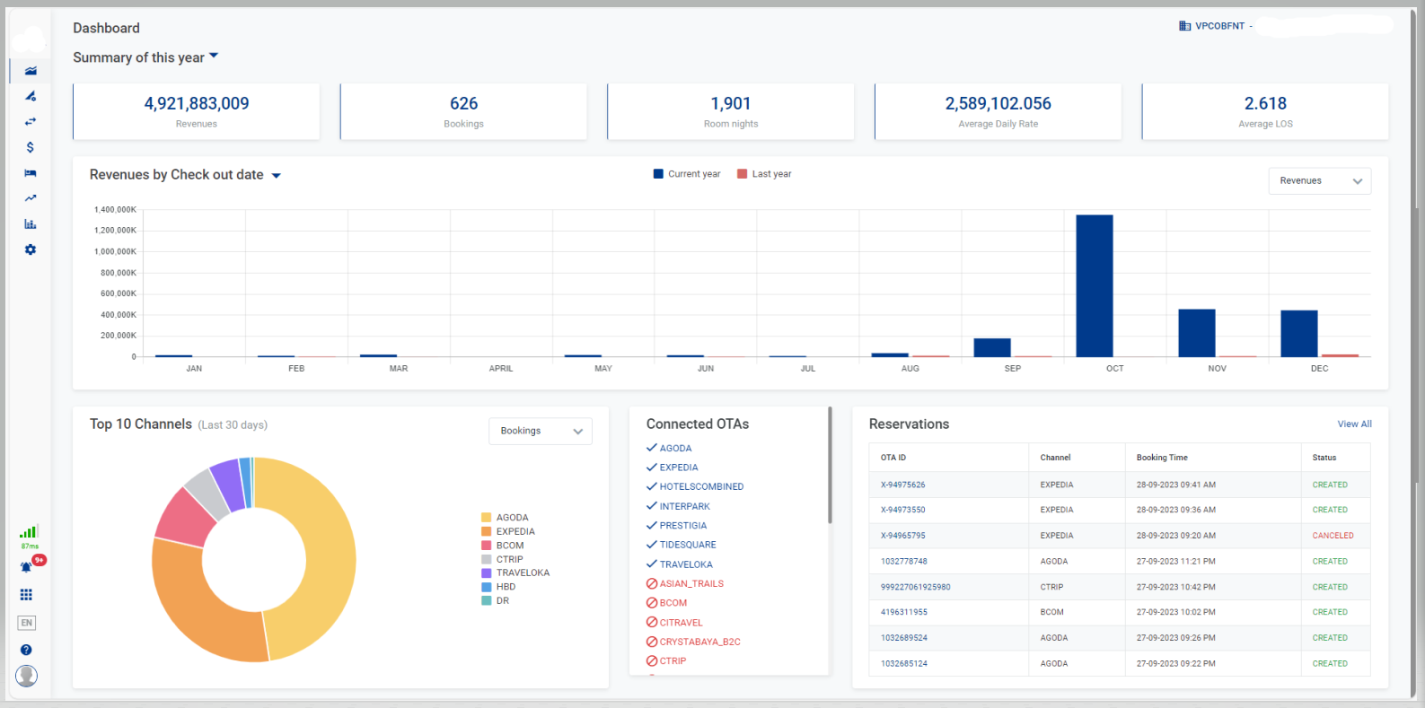
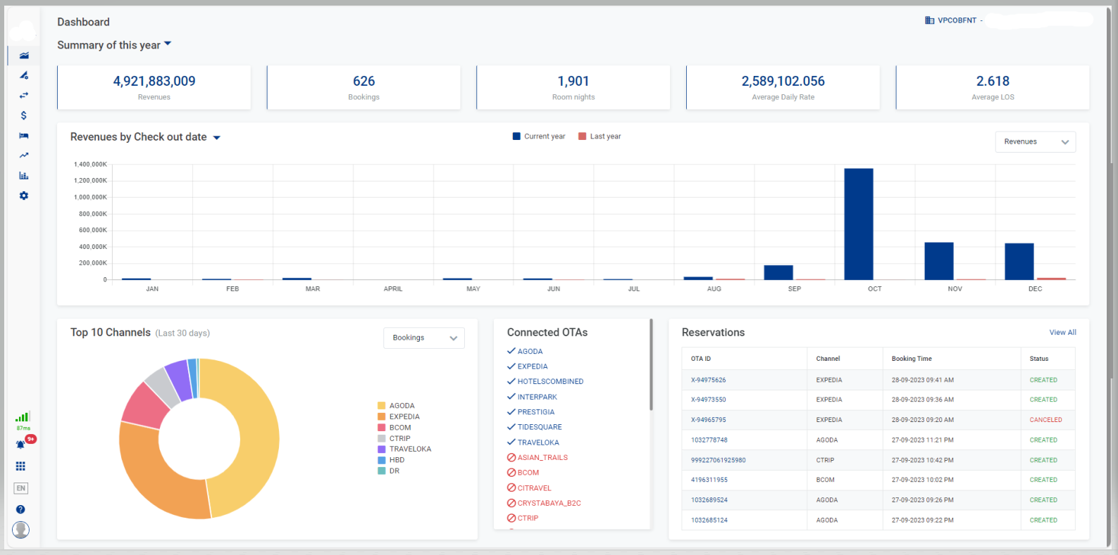
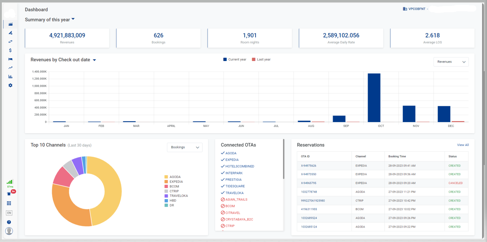
The dashboard provides the statistics on the revenue and the bookings for all distribution channels. |
Screen |
![]() |
Fields Description |
Select PropertySelect the property that you want to display the statistics (you can only select the properties to which you have access). [Summary] - General information
[Revenues/Bookings] - Chart of Revenues/Bookings of current year
[Top 10 Channels] - Chart of Top 10 distribution channels for last 30 days
![]() [Reservations] - Details of reservationSelect View All to view all the Reservations, links you to the page [Eng] Reservations. ![]() [Connected OTAs] - Information on Connected OTAsList of OTAs Connected or Disconnected from the Establishment ![]() |
Remarks |
N/A |





