Bảng điều khiển kênh quản lý đặt phòng (Dashboard)
Tên màn hình (Screen Name) |
Bảng điều khiển (Dashboard) |
Đường dẫn (Open Link) |
Log in – Channel Manager – Chọn icon Dashboard ở menu![]() |
Tổng quan (Summary) |
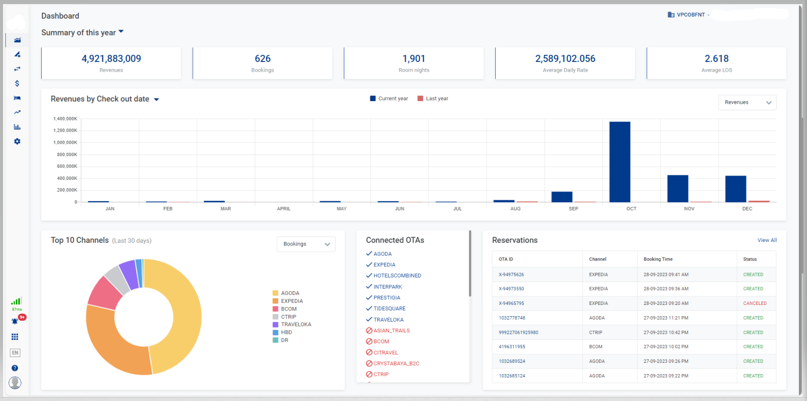
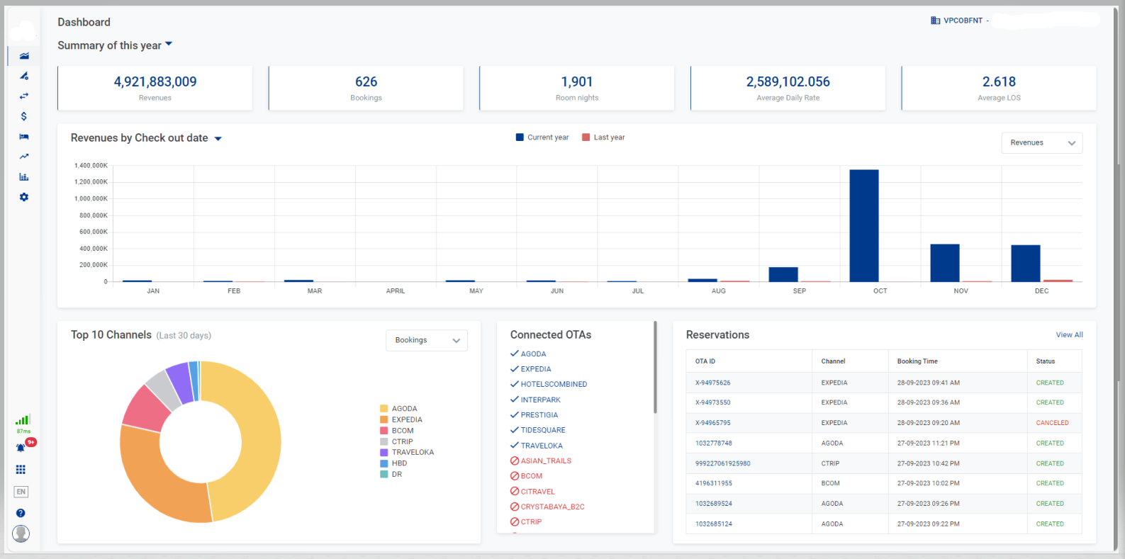
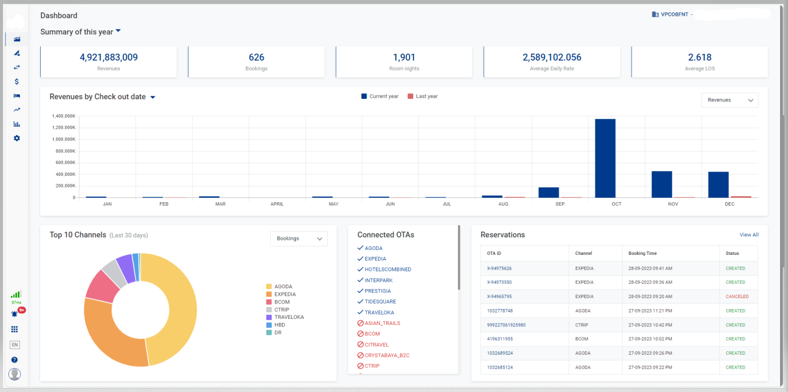
Bảng thông báo thống kê nhanh doanh thu và số lượng đơn đặt phòng của các kênh bán phòng |
Màn hình (Screen) |
![]() |
Trường thông tin (Fields Description) |
Select PropertyChọn property muốn xem từ danh sách các property mà người dùng được phân quyền [Summary] - Thông tin sơ lược
[Revenues/Bookings] - Biểu đồ cột thống kê về Doanh thu/Lượng đơn đặt phòng của năm hiện hành
[Top 10 Channels] - Biểu đồ tròn thể hiện Tốp 10 kênh bán phòng trong 30 ngày
![]() [Reservations] - Thông tin về đơn đặt phòngChọn View All để được điều hướng đến trang Reservations. Chi tiết chức năng xem tại Reservations. ![]() [Connected OTAs] - Thông tin về các OTA đang kết nốiDanh sách các OTA đang kết nối hoặc ngắt kết nối với cơ sở ![]() |
Lưu ý (Remarks) |
N/A |






